DataDog vs OpenObserve Part 3: Traces & APM Comparison


Try OpenObserve Cloud today for more efficient and performant observability.

DataDog charges per APM host, per indexed span, with automatic premium tiers for LLM traces. OpenObserve flips this model: predictable costs, SQL queries for trace visualization, no feature-based pricing. Same distributed tracing capabilities and up to 90% lower costs.
Beyond pricing, query flexibility and feature transparency matter. SQL support for trace dashboards, automatic span indexing, and OpenTelemetry-native compatibility directly impact how teams debug distributed systems and visualize trace data.
This hands-on comparison tests DataDog and OpenObserve as APM and distributed tracing platforms, sending identical production-like trace data to both platforms simultaneously. The results show how these platforms handle LLM observability, span indexing, trace search, and cost structure with the same production-like data.
Evereve, a fashion retail company, achieved 90% cost savings migrating from DataDog to OpenObserve for their full observability stack. They didn't sacrifice visibility but instead eliminated automatic premium tier surprises. Full trace retention, SQL-based dashboards, and accurate cost forecasting became possible.
This is Part 3 in a series comparing DataDog and OpenObserve for observability(security use cases excluded):
The test used the OpenTelemetry Astronomy Shop demo: a 16-service microservices application with Kafka, PostgreSQL, Valkey cache, and an LLM service for AI-powered features.
Traces collected: HTTP server/client spans, database queries, cache operations, RPC calls, message queue spans, and 232 LLM API call spans.
Total: ~49,100 indexed spans across distributed traces.
All services used OpenTelemetry SDKs sending traces to the OTel Collector, which exported to both platforms simultaneously.
Modern applications integrate AI features: product recommendations, chat interfaces, content generation. These make API calls to LLM providers (OpenAI, Anthropic, Cohere, or self-hosted). When instrumented with OpenTelemetry, LLM calls generate traces like HTTP requests or database queries.
The test LLM service made 232 LLM spans. These included metadata identifying them as LLM API interactions (span names like llm.generate, attributes like llm.model, llm.prompt_tokens).
In OpenObserve, these appeared in the traces UI like any other span. Search, filter, analyze latency, view request flows. LLM traces are traces. No special classification. No premium pricing.

In DataDog, these 232 spans automatically activated LLM Observability, a premium feature. The cost: $120 per day.

This activation happened automatically. No warning. No opt-in. DataDog detected LLM span attributes and enabled the premium feature. Over a month: $3,600 for LLM trace observability.
The LLM charge illustrates feature-based tier pricing. Teams instrument services with OpenTelemetry expecting standard costs. Specific span types trigger premium charges.
This creates unpredictability: adding AI features adds $3,600/month in observability costs before the first production request.
OpenObserve eliminates feature tiers for traces. LLM spans, HTTP spans, database spans cost $0.30/GB ingested. Add AI features. Instrument with OpenTelemetry. Cost scales with data volume, not feature classification.
DataDog uses retention filters to control which spans are indexed and searchable. Configure filters based on span attributes. Spans matching filters are indexed. Others are sampled or dropped.
In the test:
The 137 indexed spans represent head-based sampling and retention filtering from ~49,100 total spans. DataDog's sampling reduced storage costs but limited trace visibility (99.7% of traces not searchable).
OpenObserve indexes all ingested spans at $0.30/GB. Configure retention per stream after ingestion. All spans are searchable during retention.

For debugging production issues, complete trace history matters. OpenObserve provides full visibility during configured retention windows.
Service Maps: OSS and Enterprise. Service Graph: Enterprise.
Both platforms auto-generate service topology from traces.
DataDog's Service Map visualizes dependencies based on observed traces. Services appear as nodes, requests as edges. Shows request rates, error rates, latency per service.

**OpenObserve provides Service Map and **Service Graph** with real-time topology and performance metrics overlaid. Interactive exploration of dependencies.


Available in OSS and Enterprise Edition.
DataDog uses tag-based search with proprietary syntax:
service:frontend operation_name:http.request status:error duration:>1s
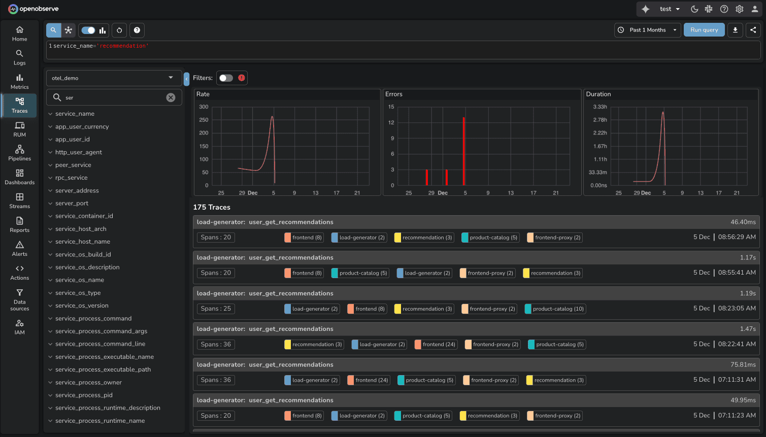
OpenObserve provides Quick Mode for trace search with intuitive UI interactions. Sidebar filters (service, operation, status, duration) and attribute-based filtering let teams search traces without writing queries. Click to filter by any span attribute.

For complex analysis, OpenObserve dashboards support SQL queries on trace data. Build visualizations showing trace patterns, latency distributions, or error trends using SQL:
SELECT histogram(_timestamp) as "x_axis_1", count(duration) as "y_axis_1" FROM "default" GROUP BY x_axis_1 ORDER BY x_axis_1 ASC

This separation is intentional: UI filters for quick trace searches, SQL for dashboard visualizations. OpenObserve dashboards support SQL for both logs and traces, enabling correlation and custom analytics.
Both identify error spans (HTTP 5xx, database failures, exceptions) and aggregate for analysis.
DataDog groups errors by service, operation, error type. Shows error rates in service maps and dashboards.
OpenObserve similarly identifies error spans, aggregates by service/operation, and provides drill-down to error correlated logs and metrics and Gantt chart views show error spans in request flow context.
![]()
| Capability | DataDog | OpenObserve |
|---|---|---|
| LLM Observability | $120/day premium tier (232 LLM spans triggered automatic charge) | Standard traces, no premium pricing |
| Span Indexing | Retention filters, per-host charges ($36/day per host, 137 of ~49,100 spans indexed) | Flat $0.30/GB, all spans indexed |
| Service Dependency Mapping | Auto-generated topology | Service Graph + Service Map |
| Trace Search | Tag-based proprietary syntax | Quick Mode UI filters + attribute-based filtering |
| Trace Dashboards | Proprietary query syntax | SQL for trace visualizations |
| Error Tracking | Aggregated errors, drill-down | Aggregated errors, Gantt views |
| APM Host Charges | $36/day per APM host (1 host = $36/day) | No per-host charges |
| OpenTelemetry Native | Supported, DD Agent preferred for full functionality | Full OTel compatibility, no proprietary agents |
| Total Test Cost | $174/day (all observability: LLM $120 + APM $36 + Infrastructure $18) | $3.00/day (all observability) |
DataDog's APM pricing combines per-host charges, indexed span fees, and premium feature tiers.
LLM Observability: $120/day (triggered by 232 LLM spans)
APM Hosts: $36/day (1 host sending traces)
Indexed Spans: 137 spans from ~49,100 total
Total DataDog (all observability): $174/day

Flat rate: $0.30 per GB ingested for all traces. No APM host charges. No premium tiers. No separate billing for LLM spans.
Total OpenObserve (all observability): $3.00/day
58x cost difference (more than 98% cost savings) for identical observability data.
The 90% savings Evereve achieved extends to APM and distributed tracing.
If evaluating APM platforms, open-source DataDog alternatives for distributed tracing, or OpenTelemetry-native observability, OpenObserve delivers:
For platform engineers managing OpenTelemetry-instrumented microservices, these differences matter. No cost anxiety about AI features. No host-based multipliers. No sampling that sacrifices visibility.
Sign up for a free cloud trial or schedule a demo to test OpenObserve with your traces.