DataDog vs OpenObserve Part 2: Metrics Comparison


Try OpenObserve Cloud today for more efficient and performant observability.

DataDog charges per custom metric, per time series, per host. OpenObserve flips this model: predictable costs, PromQL and SQL instead of proprietary syntax, no cardinality penalties. Same metrics monitoring capabilities and up to 90% lower costs.
Beyond pricing, query language compatibility matters. PromQL support, percentile availability, and high-cardinality handling directly impact how teams instrument applications and analyze performance.
This hands-on comparison tests DataDog and OpenObserve as metrics monitoring platforms, sending identical production-like metrics data to both platforms simultaneously. The results show how these platforms handle custom metrics classification, query languages, percentile aggregations, and cost structure with the same production-like data.
Evereve, a fashion retail company, achieved 90% cost savings migrating from DataDog to OpenObserve for their full observability stack. They didn't sacrifice visibility but instead eliminated pricing complexity. Full instrumentation with high-cardinality labels, PromQL queries, and accurate cost forecasting became possible.
This is Part 2 in a series comparing DataDog and OpenObserve for observability (security use cases excluded):
The test used the OpenTelemetry Astronomy Shop demo: a 16-service microservices application with Kafka, PostgreSQL, Valkey cache, and an LLM service.
Metrics collected: Host metrics (CPU, memory, disk), container stats, database metrics (PostgreSQL), cache metrics (Valkey), HTTP/RPC request durations, and custom application metrics from OTel instrumentation.
All services used OpenTelemetry SDKs sending metrics to the OTel Collector, which exported to both DataDog and OpenObserve simultaneously.
DataDog classified 112 metrics as "custom" from the application. Custom metrics in DataDog are billed separately from standard infrastructure metrics.
The surprise: these weren't explicitly created. They auto-generated from OpenTelemetry's standard instrumentation:
traces.span.metrics.duration- 503 time series/hourrpc.server.duration- 40 time series/hourrpc.client.duration- 30 time series/hourhttp.server.request.duration- 26 time series/hour

These are standard OTel semantic conventions: normal RPC calls, HTTP requests, span durations. But in DataDog's pricing model, they're "custom" and billed accordingly.
OpenObserve makes no distinction between custom and standard metrics. All metrics are priced at $0.30 per GB ingested. Whether from host monitoring, application instrumentation, or custom business logic, pricing is identical.
For teams instrumenting microservices with OpenTelemetry, DataDog's classification creates hesitation. OpenObserve removes that friction.
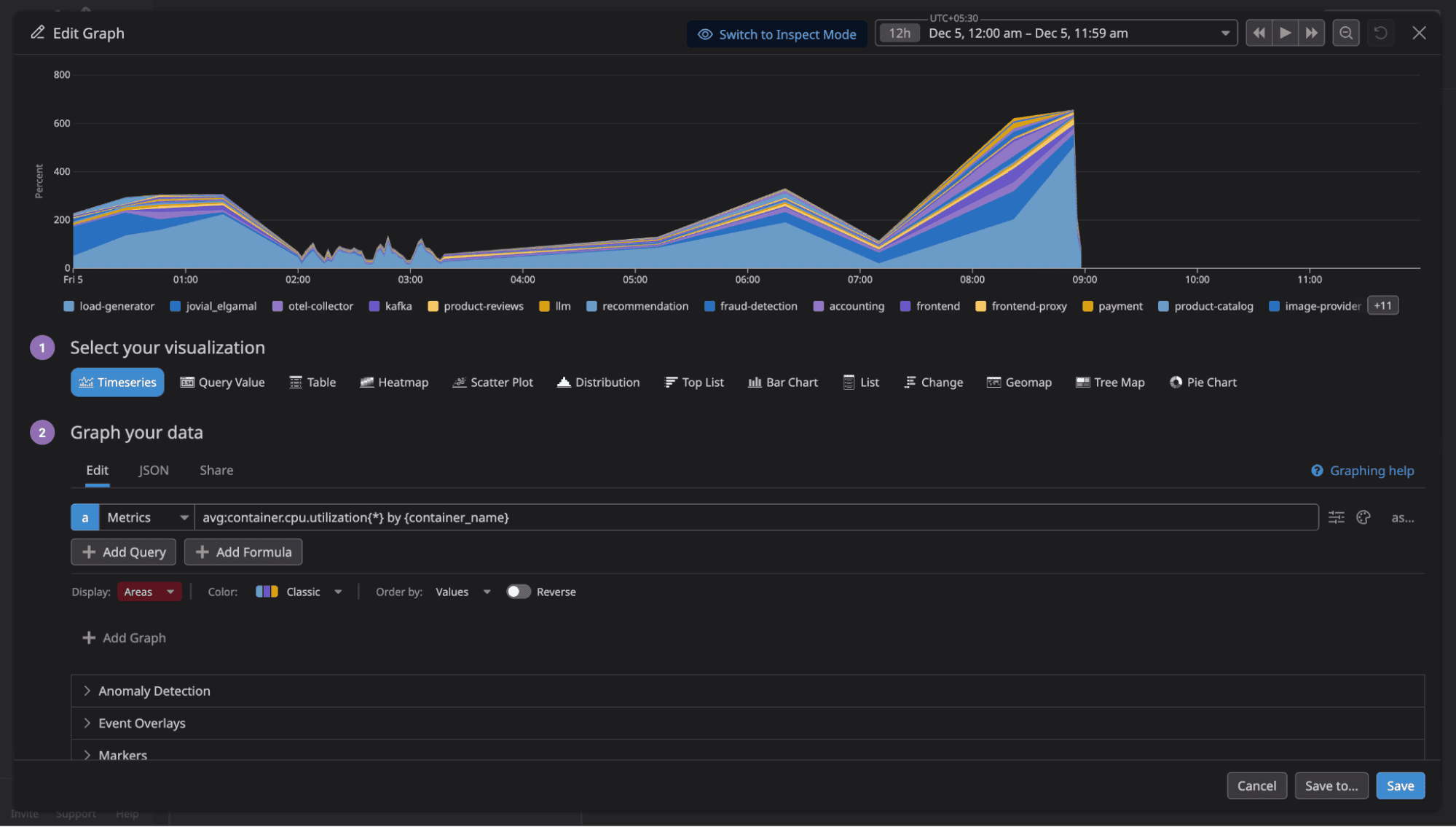
DataDog uses proprietary metrics query syntax. Example query for average request duration by service:
avg:http.server.request.duration{*} by {service}
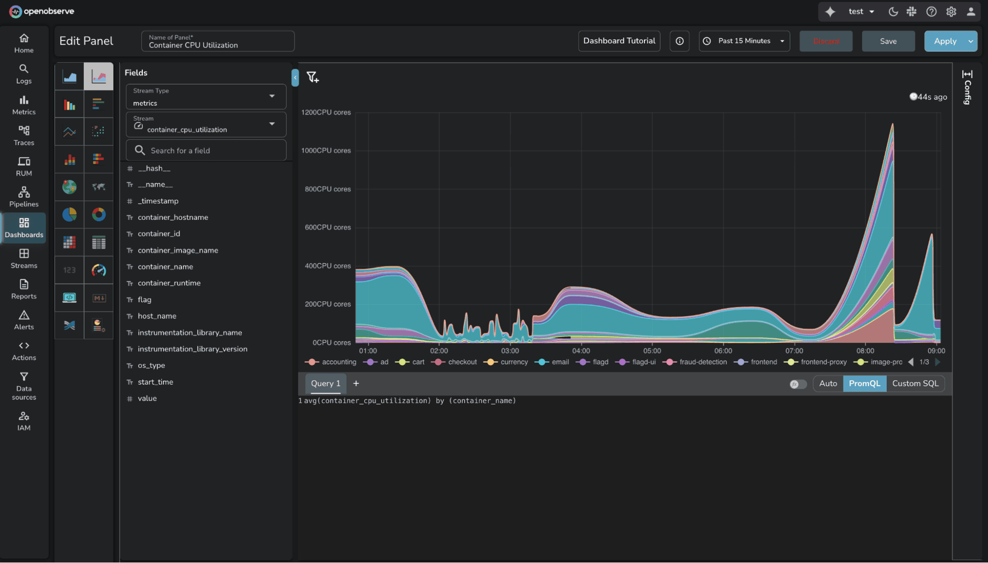
OpenObserve supports PromQL (Prometheus Query Language). The same query:
avg(http_server_request_duration) by (service)
For teams migrating from Prometheus or familiar with PromQL, this compatibility eliminates relearning. Existing dashboards, alerts, and queries work without translation.
OpenObserve also supports SQL for complex analytics. Use PromQL for standard queries, SQL when you need analytical power. DataDog's proprietary syntax offers neither.

Cardinality is the number of unique time series for a metric. A metric with labels for service, endpoint, method, and status_code creates a time series for every unique combination. Add high-cardinality labels like user_id or request_id, and time series counts explode.
DataDog charges per unique time series. High-cardinality metrics become expensive. Teams avoid high-cardinality labels, losing visibility.
OpenObserve charges $0.30 per GB ingested, regardless of cardinality. A metric with 10 time series and one with 10,000 time series cost the same per GB. No cardinality penalty.

This changes instrumentation decisions. With OpenObserve, instrument with the detail needed without cost-driven compromises.
The test required monitoring dashboards covering standard scenarios: request rates, error rates, latency percentiles, and resource utilization.
DataDog offers drag-and-drop widgets, extensive visualizations (timeseries, heatmaps, top lists), and pre-built templates. The UI is polished, though proprietary query syntax occasionally requires trial and error for complex aggregations.

OpenObserve provides similar visualization capabilities with an auto mode featuring intuitive UI controls for basic visualizations: adding axis, filters, variables, and aggregations through dropdown menus. For advanced custom visualizations, use PromQL or SQL queries. The dashboard builder is straightforward and functionally complete for production monitoring.

The key difference: OpenObserve supports PromQL and SQL for complex queries, while DataDog requires learning proprietary syntax. For teams already using Prometheus or familiar with SQL, OpenObserve removes the query language learning curve.
Available in OSS and Enterprise Edition.
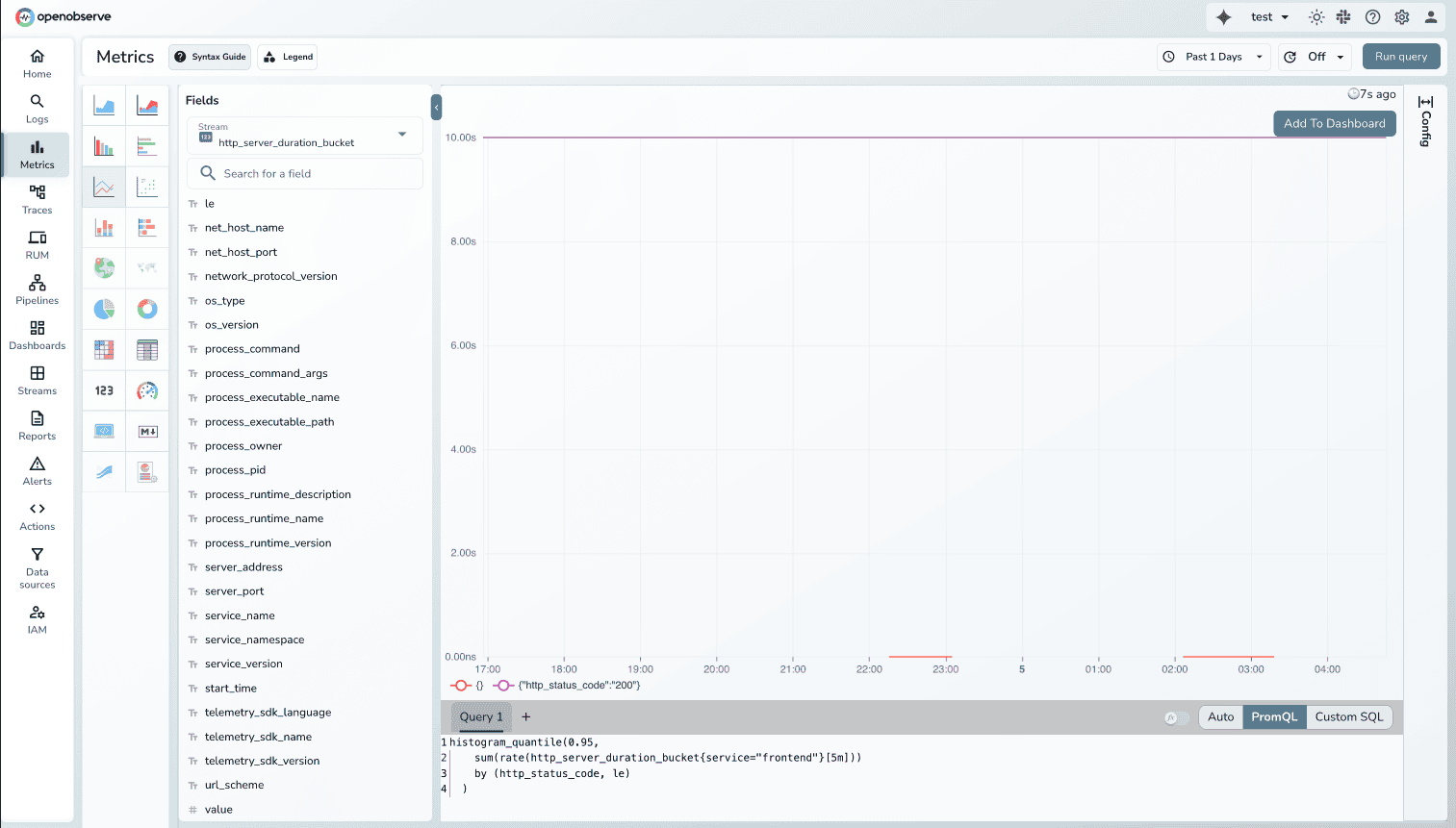
The test required P95 latency for the frontend service, a standard use case.
In OpenObserve, the PromQL query works immediately:
histogram_quantile(0.95, http_server_request_duration_bucket{service="frontend"})

In DataDog, percentiles are disabled by default for distribution metric types. Before querying percentiles, you must enable them per metric in configuration.

This extra step exists because percentile storage has cost implications. You can't just query percentiles. You must first decide which metrics "deserve" percentile analysis.
OpenObserve supports all PromQL aggregations by default. Want P99? Query it. No pre-configuration, no cost consideration.
Downsampling is an Enterprise feature in OpenObserve.
Downsampling reduces resolution of older metrics to save storage while retaining trends. Example: 1-second resolution for 7 days, 1-minute for 30 days, 1-hour for 1 year.
DataDog supports manual rollups. Use rollup() function in queries to aggregate over time windows.
OpenObserve Enterprise provides automatic downsampling. Configure rules per stream with retention periods and aggregation intervals. The system applies downsampling as data ages.
Learn more: OpenObserve Downsampling Documentation
Available in OSS and Enterprise Edition.
Migrating metrics is straightforward, even with DataDog Agents:

Metric type translation:
This preserves existing DataDog Agent instrumentation while routing to OpenObserve. No immediate re-instrumentation. Migrate incrementally.
Key advantage: PromQL compatibility. Once in OpenObserve, Prometheus queries work without modification. Adopt industry standard PromQL or use SQL.
Learn more: Migrate DataDog Metrics to OpenObserve
| Capability | DataDog | OpenObserve |
|---|---|---|
| Custom Metrics | 112 auto-generated metrics, billed separately (~$217/month in test) | No distinction, all metrics $0.30/GB |
| Query Language | Proprietary syntax | PromQL + SQL |
| High Cardinality | $0.05 per time series/month (503 time series = $25.15/month for one metric) | Flat $0.30/GB regardless of cardinality |
| Percentiles | Must enable per metric before querying | All aggregations by default |
| Dashboard Building | Drag-and-drop visual builder | Visual builder + PromQL + SQL queries |
| Downsampling | Manual rollups via query functions | Automatic (Enterprise) |
| Prometheus Compatible | Not compatible | Full PromQL support |
| Migration | Re-instrumentation required | DogStatsD → OTel Collector → O2 |
| Total Test Cost | $174/day (all observability) | $3.00/day (all observability) |
DataDog's metrics pricing combines custom metrics charges, per-time-series costs, and host-based billing.
Custom Metrics: Auto-generated from OTel instrumentation added charges that varied during the test as retention was controlled.
Infrastructure Hosts: $18/day for hosts sending metrics.
Time Series Cardinality: Top metrics averaged 503, 40, 30, and 26 time series per hour. Each unique time series contributes to billing.

Total DataDog cost (all observability): $174/day
Flat rate: $0.30 per GB ingested for all metrics. No custom metrics surcharges. No per-time-series charges. No per-host billing.
Total OpenObserve cost (all observability): $3.00/day
58x cost difference (more than 98% cost savings) for identical observability data.
The 90% savings Evereve achieved extends to metrics monitoring.
If evaluating metrics monitoring platforms, Prometheus alternatives, or open-source DataDog alternatives, OpenObserve delivers:
For platform engineers managing OpenTelemetry-instrumented microservices, these differences matter. Less cost anxiety about cardinality. More query flexibility with PromQL and SQL. Transparent pricing that scales predictably.
Sign up for a free cloud trial or schedule a demo to test OpenObserve with your metrics.