Complete Linux Monitoring with OpenObserve: Event Logs, Host Metrics, and More


Try OpenObserve Cloud today for more efficient and performant observability.
Linux powers everything from web servers and databases to containers and IoT devices. While its stability is legendary, effective monitoring remains essential for maintaining performance, security, and reliability. Linux generates a wealth of telemetry data through system logs and performance metrics that—when properly collected and analyzed—provides invaluable insights into system health and behavior.
In this comprehensive guide, we'll explore how to implement complete Linux monitoring using OpenObserve. We'll cover two powerful approaches: the streamlined OpenObserve agent for quick deployment and the customizable OpenTelemetry Collector for advanced configurations. Whether you're troubleshooting system issues, tracking security events, or monitoring performance metrics, this guide will help you gain full visibility into your Linux environment.
Linux systems generate several types of monitoring data that are essential for maintaining system health and security:
Linux system logs are records of system activities, errors, warnings, and informational messages generated by the Linux kernel, applications, and services. Think of them as your system's diary – they note everything that happens behind the scenes.
The most important log files and their locations include:
Note: Log file locations may vary slightly between different Linux distributions. For example, CentOS and RHEL use
/var/log/messageswhile Ubuntu and Debian use/var/log/syslog.
Running ls -la /var/log shows you all available logs:

Each log entry typically contains:
Here's a sample log entry from syslog:
Apr 15 14:23:01 ubuntu-server systemd[1]: Started Daily apt download activities.
Modern Linux distributions use one of two main logging systems:
journalctl commandImportant: Understanding your Linux distribution's logging system is crucial for effective monitoring. Most modern distributions use systemd and journald, but many still maintain traditional syslog files for compatibility.
Beyond logs, Linux provides detailed performance metrics through various interfaces:
Monitoring these metrics helps identify performance bottlenecks, capacity issues, and resource constraints before they impact users.
OpenObserve offers two powerful approaches for Linux monitoring:
Let's explore both options, starting with the recommended and simplest approach.
The OpenObserve agent provides a simple, one-command installation that automatically collects both Linux system logs and performance metrics.
Before we begin, ensure you have:
To install the OpenObserve agent:
curl -O https://raw.githubusercontent.com/openobserve/agents/main/linux/install.sh && chmod +x install.sh && sudo ./install.sh https://your-openobserve-instance.com/api/default/ YOUR_API_KEY

The command will automatically be populated with your specific OpenObserve endpoint and API key from the UI, so you can simply copy and paste it.
That's it! The agent will automatically:
The OpenObserve agent collects:
System Logs:
Performance Metrics:
Note: The agent automatically detects your Linux distribution and configures itself accordingly, making it work seamlessly across different environments.
For more advanced configurations or if you're already using OpenTelemetry in your environment, you can use the OpenTelemetry Collector with the appropriate receivers.
First, let's set up the OpenTelemetry Collector:
# Create a directory for the collector
sudo mkdir -p /opt/otel-collector
cd /opt/otel-collector
# Download the latest collector contrib distribution
curl -L https://github.com/open-telemetry/opentelemetry-collector-releases/releases/download/v0.115.0/otelcol-contrib_0.115.0_linux_amd64.tar.gz -o otelcol-contrib.tar.gz
# Extract the archive
tar -xzf otelcol-contrib.tar.gz
Important: Always check for the latest version of the OpenTelemetry Collector on the official releases page.
Create a file named config.yaml in the /opt/otel-collector directory with the following content:
receivers:
filelog:
include:
- /var/log/syslog
- /var/log/auth.log
- /var/log/kern.log
- /var/log/messages
- /var/log/secure
start_at: end
include_file_path: true
include_file_name: true
operators:
- type: regex_parser
regex: '^(?P<time>[A-Z][a-z]{2}\s+\d{1,2}\s+\d{2}:\d{2}:\d{2})\s+(?P<host>[^\s]+)\s+(?P<service>[^\s\[]+)(\[(?P<pid>\d+)\])?:\s+(?P<message>.*)$'
timestamp:
parse_from: time
layout: Jan 02 15:04:05
hostmetrics:
collection_interval: 30s
scrapers:
cpu:
metrics:
system.cpu.utilization:
enabled: true
memory:
metrics:
system.memory.utilization:
enabled: true
disk:
filesystem:
network:
load:
paging:
process:
mute_process_name_error: true
metrics:
process.cpu.utilization:
enabled: true
process.memory.utilization:
enabled: true
processors:
batch:
send_batch_size: 1024
timeout: 10s
resourcedetection:
detectors: [system, env]
system:
hostname_sources: ["os"]
exporters:
otlphttp/openobserve:
endpoint: "https://your-openobserve-instance.com/api/default"
headers:
Authorization: "Basic YOUR_API_KEY"
stream-name: "linux-logs"
debug:
verbosity: detailed
service:
pipelines:
logs:
receivers: [filelog]
processors: [resourcedetection, batch]
exporters: [otlphttp/openobserve, debug]
metrics:
receivers: [hostmetrics]
processors: [resourcedetection, batch]
exporters: [otlphttp/openobserve, debug]
telemetry:
logs:
level: "info"
Replace
https://your-openobserve-instance.com/api/defaultwith your OpenObserve endpoint andYOUR_API_KEYwith your actual API key.
Run the collector using the following command:
sudo ./otelcol-contrib --config config.yaml
Here are some essential configurations to enhance your Linux monitoring:
For enhanced security monitoring:
filelog:
include:
- /var/log/auth.log
- /var/log/secure
- /var/log/audit/audit.log
operators:
# For SSH authentication events
- type: router
routes:
- expr: 'includes(file.name, "auth.log") or includes(file.name, "secure")'
output: auth-parser
- type: regex_parser
id: auth-parser
regex: '(?P<time>[A-Z][a-z]{2}\s+\d{1,2}\s+\d{2}:\d{2}:\d{2})\s+(?P<host>[^\s]+)\s+sshd\[(?P<pid>\d+)\]:\s+(?P<message>.*)'
timestamp:
parse_from: time
layout: Jan 02 15:04:05
This configuration focuses on authentication logs to help detect unauthorized access attempts and potential security breaches.
If you prefer to collect logs directly from journald instead of log files:
journald:
units:
- ssh.service
- systemd-logind.service
priority: info
Important: The journald receiver requires systemd and only works on Linux systems using systemd as their init system.
If you encounter issues with your Linux monitoring setup, here are the most common problems and their solutions:
sudosudo systemctl status openobserve-agent and look for error messagescurl -v https://your-openobserve-instance.comFor detailed troubleshooting, check the agent logs in the console.
Once your data is flowing into OpenObserve, you can view and analyze it through the intuitive interface.
Navigate to the Logs Page:

You can filter logs by severity, service, or any other field to focus on specific events.
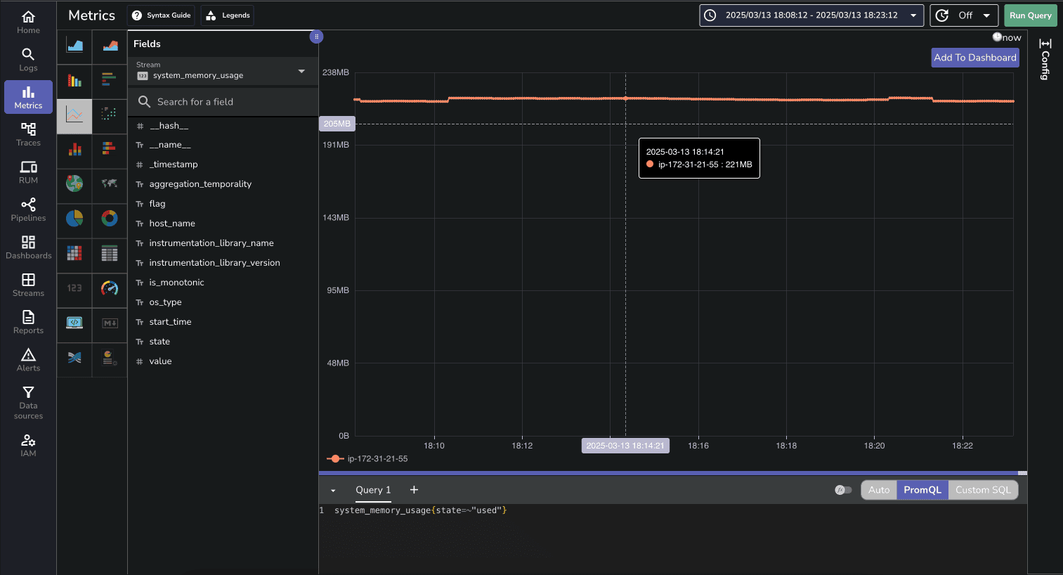
The Metrics page allows you to visualize and analyze system performance metrics:

You can create custom charts to track CPU usage, memory consumption, disk I/O, and network activity over time.
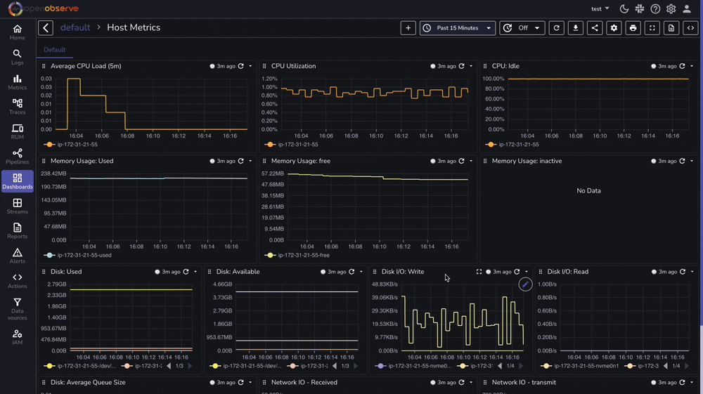
OpenObserve provides a pre-built dashboard for Linux Host Metrics that you can import directly:

Effective Linux monitoring is essential for maintaining reliable, secure, and high-performing systems. With OpenObserve, you now have a powerful platform for collecting, analyzing, and visualizing your Linux logs and metrics.
By following this guide, you've set up comprehensive monitoring that provides deep visibility into your Linux environment. The combination of system logs and performance metrics gives you a complete picture of your systems' health and behavior.
To maximize the value of your monitoring setup:
Whether you're managing a single server or a large fleet of Linux machines, this monitoring approach scales with your needs while providing the insights required for effective system administration.
For more information and advanced configurations, check out the OpenObserve documentation and start transforming your Linux monitoring today.
Happy monitoring! 🚀