Distributed Tracing in Node.js Applications with OpenTelemetry


Try OpenObserve Cloud today for more efficient and performant observability.

Express.js has become one of the most popular web application frameworks for Node.js, known for its minimalistic approach and robust features. As applications grow in complexity, understanding how requests flow through your services becomes crucial. This is where distributed tracing comes into play.
In modern microservices architectures, a single user request might traverse multiple services, making it challenging to:
This guide will walk you through implementing distributed tracing in your Express.js applications using OpenTelemetry - an observability framework that helps collect and manage telemetry data like traces, metrics, and logs.
OpenTelemetry (OTel) is a collection of tools, APIs, and SDKs used to instrument, generate, collect, and export telemetry data for analysis. It provides a standardized way to:
The best part? It's vendor-neutral and supported by major observability providers, making it a future-proof choice for your observability needs.
Before we dive into implementation, let's ensure you have everything needed to follow along.
You can clone the sample application from our GitHub repository:
git clone https://github.com/openobserve/sample-tracing-nodejs-javascript
cd sample-tracing-nodejs-javascript
npm install
Let's look at how we configure OpenTelemetry in our application. We'll start with auto-instrumentation - the quickest way to add tracing to your Express.js application.
const opentelemetry = require('@opentelemetry/sdk-node');
const { getNodeAutoInstrumentations } = require('@opentelemetry/auto-instrumentations-node');
const { diag, DiagConsoleLogger, DiagLogLevel } = require('@opentelemetry/api');
const { OTLPTraceExporter } = require('@opentelemetry/exporter-trace-otlp-http');
// For troubleshooting, set the log level to DiagLogLevel.DEBUG
diag.setLogger(new DiagConsoleLogger(), DiagLogLevel.INFO);
const exporterOptions = {
url: "url/v1/traces",
headers: {
Authorization: "Basic YOUR_AUTH_TOKEN" ,
},
}
const traceExporter = new OTLPTraceExporter(exporterOptions);
const sdk = new opentelemetry.NodeSDK({
traceExporter: new opentelemetry.tracing.ConsoleSpanExporter(),
traceExporter,
instrumentations: [getNodeAutoInstrumentations()],
serviceName: "nodejs-javascript-service",
});
sdk.start();
The OTLPTraceExporter sends the captured traces to OpenObserve. Replace url and YOUR_AUTH_TOKEN with your actual HTTP endpoint and authentication token, which you can find in your Data Sources -> Custom -> Traces -> OpenTelemetry -> OTLP HTTP.
Auto-Instrumentation:
getNodeAutoInstrumentations() automatically instruments common Node.js modulesService Name:
serviceName helps identify your application in the trace dataConfigure OpenObserve endpoint and authentication in tracing.js
Start the application:
node --require './tracing.js' app.js
curl http://localhost:8080
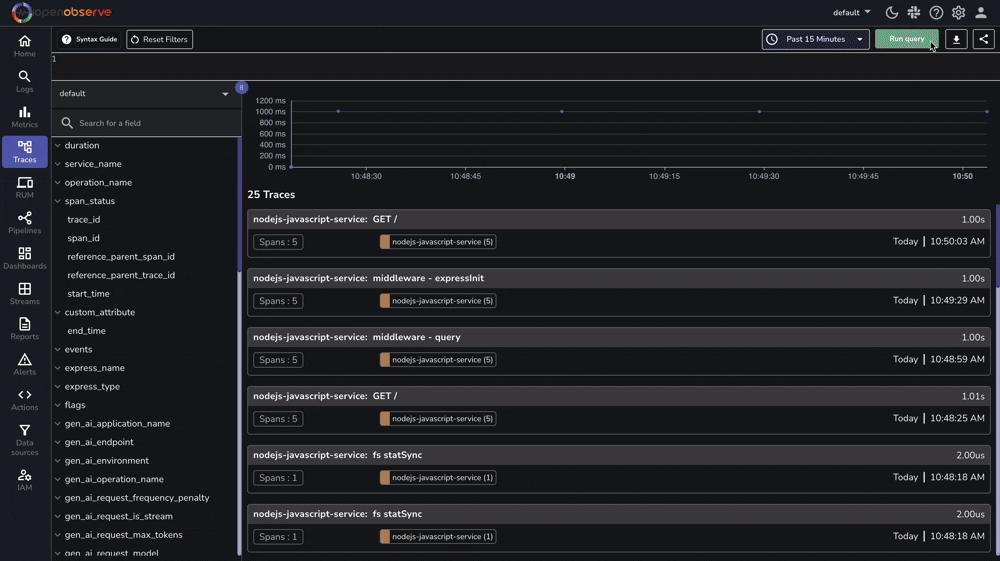
Access your OpenObserve Instance:

OpenTelemetry automatically traces:
Not seeing traces? Check:
diag.setLogger(new DiagConsoleLogger(), DiagLogLevel.DEBUG);
While auto-instrumentation covers common scenarios, manual instrumentation allows custom tracing of business logic. Here's how you can modify the tracing configuration:
const opentelemetry = require('@opentelemetry/sdk-node');
const { getNodeAutoInstrumentations } = require('@opentelemetry/auto-instrumentations-node');
const { diag, DiagConsoleLogger, DiagLogLevel, trace } = require('@opentelemetry/api');
const { OTLPTraceExporter } = require('@opentelemetry/exporter-trace-otlp-http');
// Set logging level
diag.setLogger(new DiagConsoleLogger(), DiagLogLevel.INFO);
// Configure the SDK
const sdk = new opentelemetry.NodeSDK({
traceExporter: new OTLPTraceExporter({
url: "url/v1/traces", // Replace with your OpenObserve endpoint
headers: {
Authorization: "Basic YOUR_AUTH_TOKEN" // Replace with your auth token
}
}),
instrumentations: [getNodeAutoInstrumentations()],
serviceName: "nodejs-javascript-service"
});
// Start the SDK
try {
sdk.start();
console.log('Tracing initialized');
// Export tracer for manual instrumentation
module.exports = {
tracer: trace.getTracer('express-app-tracer')
};
} catch (error) {
console.log('Error initializing tracing', error);
}
// Graceful shutdown
process.on('SIGTERM', () => {
sdk.shutdown()
.then(() => console.log('Tracing terminated'))
.catch((error) => console.log('Error terminating tracing', error))
.finally(() => process.exit(0));
});
This example demonstrates creating custom spans, adding attributes, and error handling. Modify the app.js file like this:
const express = require("express");
const { tracer } = require('./tracing');
const PORT = parseInt(process.env.PORT || "8080");
const app = express();
app.get("/", (req, res) => {
// Create a custom span
const span = tracer.startSpan('process-request');
span.setAttribute('custom.attribute', 'test-value');
setTimeout(() => {
span.addEvent('sending-response');
res.send("Hello World");
span.end();
}, 1000);
});
app.listen(PORT, () => {
console.log(`Listening for requests on http://localhost:${PORT}`);
});
Note: For advanced tracing features like context propagation and custom processors, refer to the OpenTelemetry JavaScript Documentation.
Now that you have tracing set up in your Express.js application, you can:
The sample code is available in our GitHub repository - feel free to use it as a starting point for your implementation.
Have questions? Join our Slack community for support.
Happy Monitoring! 🚀