Distributed Tracing in .NET Applications using OpenTelemetry


Try OpenObserve Cloud today for more efficient and performant observability.

Ever wondered how to track a request's journey through your .NET application? As your application grows, identifying performance bottlenecks or debugging issues becomes increasingly complex. Distributed tracing solves this by providing visibility into your application's behavior and request flow.
In this tutorial, we'll implement distributed tracing in a .NET Web API application using OpenTelemetry. We'll build a simple order processing service and learn how to capture and visualize traces using OpenObserve.
OpenTelemetry (OTel) is a collection of tools, APIs, and SDKs used to instrument, generate, collect, and export telemetry data for analysis. It provides a standardized way to:
The best part? It's vendor-neutral and supported by major observability providers, making it a future-proof choice for your observability needs.
Before we dive into implementation, ensure you have:
We'll build an order processing API that demonstrates practical tracing scenarios in a .NET application. To follow along:
git clone https://github.com/openobserve/dotnet-opentelemetry-tracing-application
cd dotnet-opentelemetry-tracing-application
In .NET applications, OpenTelemetry uses the Activity class to represent operations you want to track. When you create an Activity, OpenTelemetry automatically creates a corresponding span in your distributed trace. This makes it natural to integrate tracing into your .NET code.
OpenTelemetry provides two powerful ways to instrument your application. Auto-instrumentation handles common scenarios like HTTP requests and database calls automatically, while manual instrumentation lets you track specific business operations that matter to your application.
Our demo application showcases both approaches with two endpoints:
POST /order - Creates a new orderGET /order/{id} - Retrieves an order by IDThe endpoints demonstrate end-to-end tracing capabilities: from ASP.NET Core request handling, through custom business operations (using ActivitySource), to external HTTP calls (via HttpClient instrumentation). This provides visibility into both framework-level and application-specific operations.
To start capturing traces in our application, we need to set up OpenTelemetry with the right configuration and packages.
dotnet add package OpenTelemetry --version 1.7.0
dotnet add package OpenTelemetry.Extensions.Hosting --version 1.7.0
dotnet add package OpenTelemetry.Instrumentation.AspNetCore --version 1.7.0
dotnet add package OpenTelemetry.Exporter.OpenTelemetryProtocol --version 1.7.0
dotnet add package OpenTelemetry.Instrumentation.Http --version 1.7.0
The application uses an ActivitySource to create traces. This is defined in our TracingInstrumentation class:
public static class TracingInstrumentation
{
public const string ServiceName = "OrderProcessingService";
public static readonly ActivitySource ActivitySource =
new(ServiceName, "1.0.0");
}
Let's look at how we capture traces in our order processing API. Here's our create order endpoint with OpenTelemetry instrumentation:
[HttpPost]
public async Task<IActionResult> CreateOrder(Order order)
{
using var activity = TracingInstrumentation.ActivitySource.StartActivity("CreateOrder");
activity?.SetTag("order.customer", order.CustomerName);
activity?.SetTag("order.amount", order.Amount);
// Simulate external API call
using var validateActivity = TracingInstrumentation.ActivitySource.StartActivity("ValidateCustomer");
await _httpClient.GetAsync("https://httpstat.us/200?sleep=100");
order.Id = _orders.Count + 1;
_orders.Add(order);
return Ok(order);
}
The key elements here:
StartActivity() creates a new span in your traceSetTag() adds business context to your spansHttpClient calls are automatically traced thanks to our OpenTelemetry configurationdotnet restore
Before running the application, you'll need to update the exporter configuration with your OpenObserve credentials. In Program.cs, configure the export of traces to OpenObserve
.AddOtlpExporter(opts =>
{
opts.Endpoint = new Uri("your_openobserve_url/v1/traces");
opts.Headers = "Authorization=Basic YOUR_AUTH_TOKEN";
opts.Protocol = OpenTelemetry.Exporter.OtlpExportProtocol.HttpProtobuf;
});
Replace the placeholder values with your OpenObserve credentials:
/v1/traces to your OTLP HTTP endpointNow you can run the application:
dotnet run
Test the endpoints using curl (replace the port number with what you see in the console):
# Create an order
curl -X POST https://localhost:5xxx/order \
-H "Content-Type: application/json" \
-d '{"customerName":"Test User","amount":150.00}' \
-k
# Get an order
curl -k https://localhost:5xxx/order/1
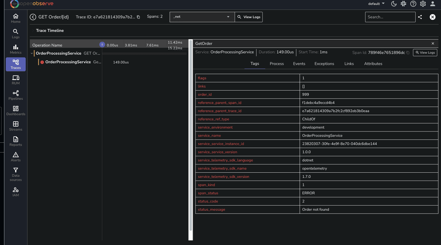
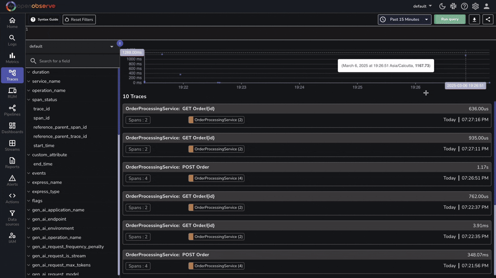
Once your application is running and processing requests, you can view the generated traces in OpenObserve. Here's what to look for:

Not seeing traces in OpenObserve? Check these common issues:
/v1/tracesNow that you have tracing set up in your .NET application:
The sample code is available in our GitHub repository- feel free to use it as a starting point for your implementation.
Join our Slack community for support.
Happy Monitoring! 🚀