Uptime Monitoring Made Easy: SSL and URL Checks with OpenTelemetry


Try OpenObserve Cloud today for more efficient and performant observability.

Whether you're running an e-commerce platform, a SaaS product, or an informational website, ensuring your services remain operational is critical. This is where uptime monitoring comes into play, and when paired with SSL checks, it becomes a comprehensive approach to maintaining a secure and reliable web presence.
Uptime monitoring involves tracking the availability and performance of your services, such as websites or APIs, to ensure they are operational for users. By regularly checking the status and response time of endpoints, it helps identify outages or performance degradation before users are affected. The key components of uptime monitoring include:
Downtime can have severe consequences for businesses:
Proactive monitoring minimizes these risks by providing early alerts and actionable insights to address issues promptly.
The OpenTelemetry Collector is a versatile tool for collecting and processing observability data. The httpcheckreceiver in the Collector’s contrib repository simplifies uptime monitoring by performing HTTP checks for specified endpoints.
wget https://github.com/open-telemetry/opentelemetry-collector-releases/releases/download/v0.116.1/otelcol-contrib_0.116.1_linux_amd64.deb.
/etc/otelcol-contrib/config.yaml) with the following example:receivers:
httpcheck:
targets:
- endpoint: https://netflix.com
method: GET
- endpoint: https://expired.badssl.com
method: GET
- endpoint: https://self-signed.badssl.com
method: GET
- endpoint: https://untrusted-root.badssl.com
method: GET
collection_interval: 30s
exporters:
otlphttp/openobserve:
endpoint: OPENOBSERVE_ENDPOINT
headers:
Authorization: OPENOBSERVE_TOKEN
stream-name: OPENOBSERVE_STREAM
service:
pipelines:
metrics:
receivers: [httpcheck]
exporters: [otlphttp/openobserve]
Make sure to replace OPENOBSERVE_ENDPOINT, OPENOBSERVE_TOKEN and OPENOBSERVE_STREAM with your platform's details that are found within OpenObserve data sources section and adjust collection_interval: 30s as needed. 
systemctl restart otelcol-contrib
This configuration will check the availability of all the added URLs and send metrics to OpenObserve.
Make sure the streams are created and you are able to see them in the dashboard.

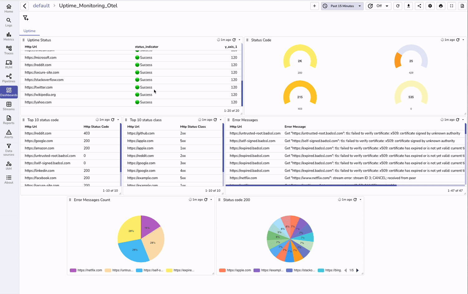
With data ingested from the OpenTelemetry Collector and the Go program, you can create insightful dashboards in OpenObserve:
Additionally, you can download our pre built dashboards from here.

Example Panels:
Combining uptime monitoring with SSL checks ensures your services are not only available but also secure. By leveraging the OpenTelemetry Collector, you can create a robust monitoring system that integrates seamlessly with OpenObserve. Start implementing these tools today to proactively address issues and maintain a reliable web presence.
Get started with our cloud version to monitor your applications and their SSL validity checks.

Chaitanya Sistla is a Principal Solutions Architect with 17X certifications across Cloud, Data, DevOps, and Cybersecurity. Leveraging extensive startup experience and a focus on MLOps, Chaitanya excels at designing scalable, innovative solutions that drive operational excellence and business transformation.