AWS Cost and Usage Reports (CUR): A Complete Guide to Cloud Cost Visibility and Optimization


Try OpenObserve Cloud today for more efficient and performant observability.

Understanding AWS cost utilization is crucial for effective cloud cost management. AWS resources can quickly accumulate costs, and without a structured approach to monitoring, businesses may experience unexpected overruns. By leveraging AWS Cost and Usage Reports (CUR) and OpenObserve, you can efficiently analyze and visualize cost data, ensuring better cost optimization and governance.
This guide walks you through the setup process, from generating AWS CUR to analyzing data in OpenObserve. You will learn how to configure AWS CUR, automate data ingestion with AWS Lambda, set up necessary IAM policies, and integrate with OpenObserve for real-time cost monitoring. Additionally, we will explore how to leverage predefined dashboards and queries to extract meaningful insights from your cost data. By the end of this guide, you will have a well-structured approach to tracking, analyzing, and optimizing your AWS cloud expenses.
AWS Cost and Usage Reports (CUR) provide comprehensive cost and usage data across AWS accounts. To create a CUR:


And finally click on save. This will take a while to get the first report in place.
To ingest AWS CUR logs into OpenObserve, create a Lambda function:
import boto3
import gzip
import json
import os
import http.client
import csv
import logging
from base64 import b64encode
from urllib.parse import unquote, urlparse
from botocore.exceptions import ClientError
from datetime import datetime
import json
import time
logger = logging.getLogger()
logger.setLevel(logging.INFO)
s3_client = boto3.client('s3')
openobserve_endpoint = os.getenv('OPENOBSERVE_ENDPOINT')
basic_auth_username = os.getenv('BASIC_AUTH_USERNAME')
basic_auth_password = os.getenv('BASIC_AUTH_PASSWORD')
def lambda_handler(event, context):
# Process each S3 record given in the event
for record in event['Records']:
s3_bucket = record['s3']['bucket']['name']
s3_key = unquote(record['s3']['object']['key'])
logger.info(f"Processing file - Bucket: {s3_bucket}, Key: {s3_key}")
try:
process_csv_stream(s3_bucket, s3_key)
except ClientError as e:
error_code = e.response.get('Error', {}).get('Code')
if error_code == 'NoSuchKey':
logger.error(f"File not found in S3 - Bucket: {s3_bucket}, Key: {s3_key}")
else:
logger.error(f"S3 ClientError: {str(e)}")
raise
except Exception as e:
logger.error(f"Error processing file: {str(e)}")
raise
def stream_lines_from_s3(bucket, key):
"""Return a generator that yields one decoded line at a time from the decompressed S3 object."""
response = s3_client.get_object(Bucket=bucket, Key=key)
with gzip.GzipFile(fileobj=response['Body']) as gz:
for line in gz:
yield line.decode('utf-8').rstrip('\n')
def process_csv_stream(bucket, key, chunk_size=1000):
"""
Process CSV content in a streaming manner, reading a chunk of lines,
converting them to dictionaries, and sending them to OpenObserve.
"""
lines_generator = stream_lines_from_s3(bucket, key)
# Use csv.DictReader on the first chunk to get headers
first_chunk = []
for line in lines_generator:
first_chunk.append(line)
if len(first_chunk) >= chunk_size:
break
if not first_chunk:
logger.error("No data found in the file.")
return
reader = csv.DictReader(first_chunk)
headers = reader.fieldnames
if not headers:
logger.error("CSV file does not have headers.")
return
# Process the first chunk
records = list(reader)
push_logs_to_openobserve(records)
# Process subsequent chunks
current_chunk = []
for line in lines_generator:
current_chunk.append(line)
if len(current_chunk) >= chunk_size:
reader = csv.DictReader(current_chunk, fieldnames=headers)
# If headers are known, skip the header row if it appears again
records = list(reader)
push_logs_to_openobserve(records)
current_chunk = [] # Release the memory
# Process any remaining lines
if current_chunk:
reader = csv.DictReader(current_chunk, fieldnames=headers)
records = list(reader)
push_logs_to_openobserve(records)
def push_logs_to_openobserve(log_events):
parsed_url = urlparse(openobserve_endpoint)
auth_header = b64encode(f"{basic_auth_username}:{basic_auth_password}".encode()).decode()
headers = {
'Content-Type': 'application/json',
'Authorization': f'Basic {auth_header}'
}
for log_record in log_events:
try:
# Convert lineItem/UsageStartDate to _timestamp (Epoch in microseconds)
usage_start_date = log_record.get("lineItem/UsageStartDate", "")
if usage_start_date:
try:
# Convert to microseconds
timestamp = int(datetime.strptime(usage_start_date, "%Y-%m-%dT%H:%M:%SZ").timestamp() * 1_000_000)
except ValueError:
logger.warning(f"Invalid timestamp format: {usage_start_date}")
timestamp = None
if timestamp:
log_record["_timestamp"] = timestamp
# Print the log record for debugging
logger.info(f"Sending log record: {json.dumps(log_record, indent=2)}")
body = json.dumps(log_record)
conn = http.client.HTTPSConnection(parsed_url.netloc)
conn.request("POST", parsed_url.path, body=body, headers=headers)
response = conn.getresponse()
logger.info(f"OpenObserve response: {response.status} {response.reason}")
conn.close()
except Exception as e:
logger.error(f"Error sending log to OpenObserve: {str(e)}")
raise
Once the CUR is set up, AWS will periodically deliver reports to the configured S3 bucket. To trigger ingestion into OpenObserve, configure S3 events:

The Lambda function requires permissions to read from S3 and write to OpenObserve. Attach the following IAM policy:
{
"Version": "2012-10-17",
"Statement": [
{
"Effect": "Allow",
"Action": "logs:CreateLogGroup",
"Resource": "arn:aws:logs:<AWS_REGION>:<AWS_ACCOUNT_ID>:*"
},
{
"Effect": "Allow",
"Action": ["logs:CreateLogStream", "logs:PutLogEvents"],
"Resource": ["arn:aws:logs:<AWS_REGION>1:<AWS_ACCOUNT_ID>:log-group:/aws/lambda/<LAMBDA_FUNCTION_NAME>:*"]
},
{
"Effect": "Allow",
"Action": ["s3:GetObject", "s3:ListBucket"],
"Resource": ["arn:aws:s3:::<S3_BUCKET>", "arn:aws:s3:::<S3_BUCKET>/*"]
}
]
}
By default, OpenObserve allows ingestion of data that is up to 5 hours old. If you need to ingest data older than this, set the ZO_INGEST_ALLOWED_UPTO environment variable with a value measured in days (e.g., ZO_INGEST_ALLOWED_UPTO=30 for 30 days). However, historical ingestion is not recommended as it may lead to inconsistencies in real-time analysis.
Once AWS CUR logs are ingested, use OpenObserve to analyze cost and utilization trends:



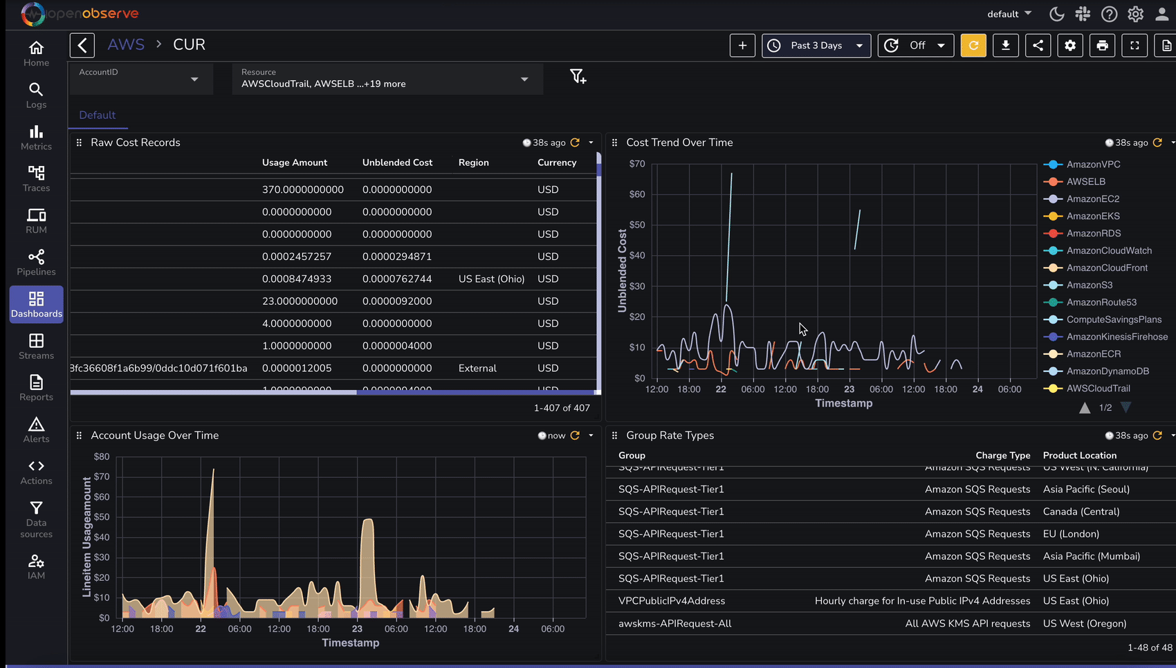
To speed up analysis, OpenObserve provides predefined dashboards for AWS cost analysis:
| Feature | Without OpenObserve | With OpenObserve |
|---|---|---|
| Data Analysis | Manual S3 Querying | Real-time search & filters |
| Dashboards | Limited | Prebuilt & Customizable |
| Alerts on Cost Spikes | Limited | Yes, granular |
| Historical Cost Data Trends | Complex via Athena | Simple & visual |
| Multi-Account Cost Monitoring | Manual Consolidation | Automatic & Scalable |
Using OpenObserve significantly improves AWS cost analysis efficiency by providing real-time search, dashboards, and alerting capabilities. Implement this setup today to optimize your cloud spending!
By integrating AWS Cost and Usage Reports with OpenObserve, you can gain deeper insights into your AWS spending patterns. This setup enables automated log ingestion, efficient analysis, and cost-optimization strategies.

Chaitanya Sistla is a Principal Solutions Architect with 17X certifications across Cloud, Data, DevOps, and Cybersecurity. Leveraging extensive startup experience and a focus on MLOps, Chaitanya excels at designing scalable, innovative solutions that drive operational excellence and business transformation.