Histogram Caching
Overview
When dashboard panels run queries over relative time ranges such as Past 15 minutes or Past 1 hour, the queried data often overlaps between refreshes.
To avoid scanning the same data repeatedly, OpenObserve uses histogram caching.
Why caching is needed
Most dashboard queries overlap in time when refreshed.
For example:
- First query:
07:00to07:15 - Next query:
07:01to07:16
The two ranges share 14 minutes of the same data.
Only the one new minute from 07:15 to 07:16 needs fresh scanning.
Histogram caching reuses data for that overlapping part to prevent redundant processing.
How caching works
Histogram caching operates automatically for dashboard panels that visualize time-series data. When a new query overlaps with the previous time window, OpenObserve:
- Fetches the cached portion of results for the shared range.
- Scans and appends only the new slice of time.
- Updates metadata such as start and end timestamps.
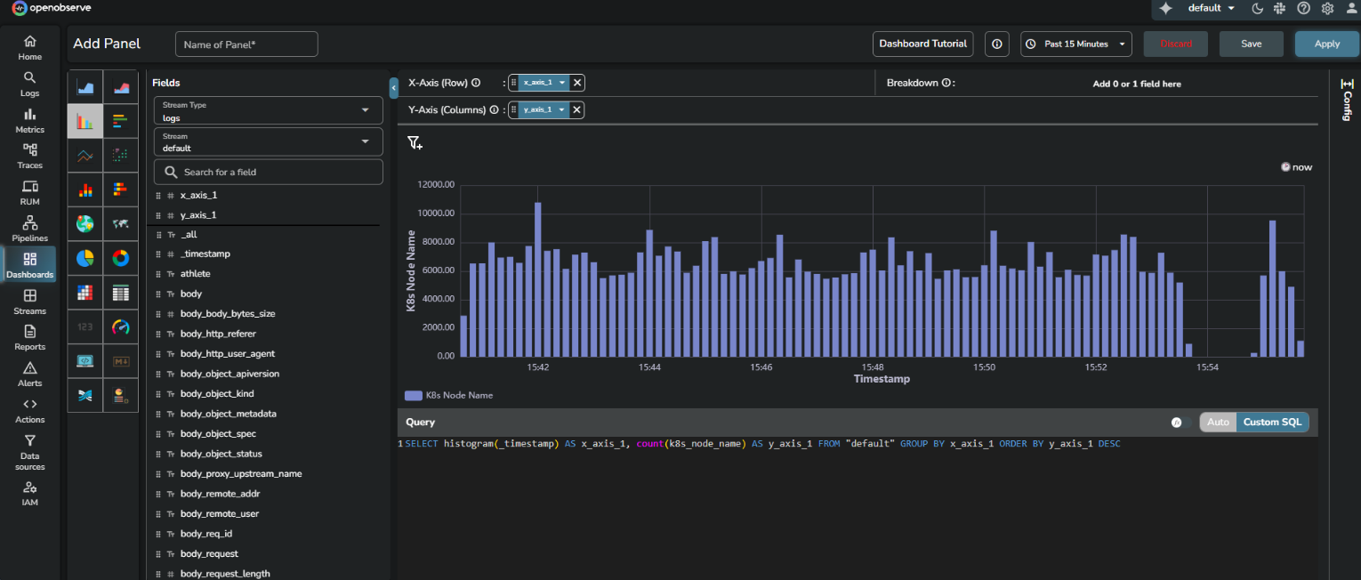
Example query
SELECT histogram(_timestamp) AS x_axis_1,
count(k8s_node_name) AS y_axis_1
FROM "default"
GROUP BY x_axis_1
ORDER BY y_axis_1 DESC
In this query:
x_axis_1represents time intervals on the X-axis, created by thehistogram()function.y_axis_1represents the count of log entries for each interval.
When run repeatedly over relative time ranges, only the new data beyond the last cached timestamp is scanned, while older intervals are reused.

Inspecting caching behavior
You can observe histogram caching in your browser’s developer tools by viewing the query metadata and response stream.
View query response in the browser
Open the dashboard panel that already contains a runnable query.
- Right-click anywhere on the page and select Inspect.
- Select the Network tab.
- Keep the Network tab open and click Run query in the OpenObserve dashboard.
- Select the latest request.
- Open the Response tab to see the event stream returned by the server.
Key metadata fields
| Field name | Meaning | Typical observation |
|---|---|---|
cached_ratio |
Percentage of results fetched from cache | 0 for cold query, 100 for full cache reuse |
order_by_metadata |
Field and direction used for sorting | [["x_axis_1","asc"]] or [["y_axis_1","desc"]] |
scan_records |
Number of records read from disk | Lower on cache hits |
took, took_detail |
Total query time and breakdown | Shorter when cache reuse occurs |
is_histogram_eligible |
Eligibility for histogram caching | True for time-based histogram queries |
search_response_hits |
Actual rows returned | Sorted consistently with order metadata |
progress |
Query progress percentage | Moves from 0 to 100 |
Understanding cache ratios
cached_ratio indicates how much of a query’s output is reused.
0> first run100> complete cache reuse- Partial value (
40–70) > partial reuse for extended ranges - Slightly less than
100> recent data freshly scanned for accuracy

Histogram caching scenarios
The following examples describe how histogram caching behaves across various query types and ordering patterns. Each scenario includes the SQL query and what happens when executed in OpenObserve dashboards.
Basic histogram with COUNT ORDER BY DESC
SELECT histogram(_timestamp) AS x_axis_1, count(_timestamp) AS y_axis_1
FROM "default"
GROUP BY x_axis_1
ORDER BY y_axis_1 DESC
What happens: Results are cached with data ordered by count descending. Later queries reuse the cached data while preserving order.
Basic histogram with COUNT ORDER BY ASC
SELECT histogram(_timestamp) AS x_axis_1, count(_timestamp) AS y_axis_1
FROM "default"
GROUP BY x_axis_1
ORDER BY y_axis_1 ASC
What happens: Results are cached with data ordered by count ascending. A separate cache entry exists for ascending order.
Histogram with SUM ORDER BY
SELECT histogram(_timestamp) AS time_bucket, SUM(bytes) AS total_bytes
FROM "default"
GROUP BY time_bucket
ORDER BY total_bytes DESC
What happens: Results are cached with records ordered by the sum of bytes. Cache preserves both ordering field and direction.
Histogram with AVG ORDER BY
SELECT histogram(_timestamp) AS time_bucket, AVG(response_time) AS avg_response
FROM "default"
GROUP BY time_bucket
ORDER BY avg_response DESC
What happens: Results are cached with data ordered by average response time descending. Cached order metadata ensures correct sorting.
Histogram with multiple aggregations, non-timestamp ORDER BY
SELECT histogram(_timestamp) AS time_bucket,
count(*) AS event_count,
SUM(bytes) AS total_bytes
FROM "default"
GROUP BY time_bucket
ORDER BY total_bytes DESC
What happens: Results are cached with records ordered by total bytes. Both aggregations are stored; ordering follows total_bytes.
Histogram with MAX ORDER BY
SELECT histogram(_timestamp) AS time_bucket, MAX(value) AS max_val
FROM "default"
GROUP BY time_bucket
ORDER BY max_val DESC
What happens: Results are cached with data ordered by maximum value. Order metadata is preserved for consistent sorting.
Multiple histogram columns with non-timestamp ORDER BY
SELECT histogram(_timestamp) AS time_bucket,
status_code,
count(*) AS request_count
FROM "default"
GROUP BY time_bucket, status_code
ORDER BY request_count DESC
What happens: Results are cached with grouping on both time_bucket and status_code. Cache preserves correct grouping and order.
Standard histogram with timestamp ORDER BY (default ascending)
SELECT histogram(_timestamp) AS x_axis_1, count(_timestamp) AS y_axis_1
FROM "default"
GROUP BY x_axis_1
ORDER BY x_axis_1 ASC
What happens: Results are cached in chronological order. Fast first-and-last logic improves reuse.
Standard histogram with timestamp ORDER BY DESC
SELECT histogram(_timestamp) AS x_axis_1, count(_timestamp) AS y_axis_1
FROM "default"
GROUP BY x_axis_1
ORDER BY x_axis_1 DESC
What happens: Results are cached in reverse chronological order. Cache reuse follows the same efficiency path.
Histogram with no ORDER BY (default time order)
SELECT histogram(_timestamp) AS x_axis_1, count(_timestamp) AS y_axis_1
FROM "default"
GROUP BY x_axis_1
What happens: Results are cached in default ascending timestamp order. Overlapping time windows reuse cache data.
Histogram with explicit _timestamp ORDER BY
SELECT histogram(_timestamp) AS time_bucket, count(*) AS cnt
FROM "default"
GROUP BY time_bucket
ORDER BY _timestamp DESC
What happens: Results are cached using timestamp ordering identical to the default histogram order.
Non-histogram aggregate query
SELECT count(*) AS total_count, SUM(bytes) AS total_bytes
FROM "default"
WHERE _timestamp BETWEEN '2025-10-01' AND '2025-10-06'
What happens: Cached using standard mechanisms, not histogram caching.
Raw log query (no aggregation)
SELECT * FROM "default"
WHERE _timestamp BETWEEN '2025-10-01' AND '2025-10-06'
ORDER BY _timestamp DESC
LIMIT 1000
What happens: Cached normally through standard query caching, not histogram caching.
Non-histogram with non-timestamp ORDER BY
What happens: Not eligible for histogram caching since no histogram function is used.
Histogram with mixed ORDER BY (timestamp first, then count)
SELECT histogram(_timestamp) AS time_bucket, count(*) AS cnt
FROM "default"
GROUP BY time_bucket
ORDER BY time_bucket ASC, cnt DESC
What happens: Treated as timestamp-ordered. Cache reuse continues for overlapping windows.
Histogram with empty result set
SELECT histogram(_timestamp) AS time_bucket, count(*) AS cnt
FROM "default"
WHERE log_level = 'NONEXISTENT'
GROUP BY time_bucket
ORDER BY cnt DESC
What happens: Cache handles empty results correctly and stores metadata for the query range.
Very large time-range histogram
SELECT histogram(_timestamp) AS time_bucket, count(*) AS cnt
FROM "default"
WHERE _timestamp BETWEEN '2025-01-01' AND '2025-12-31'
GROUP BY time_bucket
ORDER BY cnt DESC
Histogram with recent data (within cache delay)
SELECT histogram(_timestamp) AS time_bucket, count(*) AS cnt
FROM "default"
WHERE _timestamp >= now() - INTERVAL '10 minutes'
GROUP BY time_bucket
ORDER BY cnt DESC
Histogram with multiple non-timestamp ORDER BY columns
SELECT histogram(_timestamp) AS time_bucket,
status_code,
count(*) AS cnt,
SUM(bytes) AS total_bytes
FROM "default"
GROUP BY time_bucket, status_code
ORDER BY cnt DESC, total_bytes DESC
Large dataset histogram (test scan performance)
SELECT histogram(_timestamp) AS time_bucket, count(*) AS cnt
FROM "default"
WHERE _timestamp BETWEEN '2025-01-01' AND '2025-10-31'
GROUP BY time_bucket
ORDER BY cnt DESC
High-cardinality histogram (many buckets)
SELECT histogram(_timestamp, '1m') AS time_bucket, count(*) AS cnt
FROM "default"
WHERE _timestamp BETWEEN '2025-10-01' AND '2025-10-06'
GROUP BY time_bucket
ORDER BY cnt DESC
First query (cold cache)
SELECT histogram(_timestamp) AS x_axis_1, count(*) AS y_axis_1
FROM "default"
GROUP BY x_axis_1
ORDER BY y_axis_1 DESC
What happens: This initial query builds the cache. result_cache_ratio is 0 and cache files are created with correct timestamps.
Second query (warm cache)
SELECT histogram(_timestamp) AS x_axis_1, count(*) AS y_axis_1
FROM "default"
GROUP BY x_axis_1
ORDER BY y_axis_1 DESC
Query with overlapping time range
SELECT histogram(_timestamp) AS x_axis_1, count(*) AS y_axis_1
FROM "default"
WHERE _timestamp BETWEEN '2025-10-01' AND '2025-10-05'
GROUP BY x_axis_1
ORDER BY y_axis_1 DESC